



1
会议日历
产品深入探索用户习惯,为普通参会人员建立会议日程视图。使用月度日历的模式,显示参会人员每日的会议安排。鼠标移入对应日期即可查看该日的会议安排,点击可查看会议详情。

2
设备管理
设备管理可对围绕会议室周边建设的硬件设备进行统一、集中维护和管理。在会务管理状态时,对发布屏终端进行状态监控,为更符合会议室装修风格,发布屏终端通过可视化设计器页面,也可以配置终端的显示内容、显示背景;

3
会议查询
通过会议查询功能,可查看我创建的会议和我参加的会议。在我的会议中,申请人可以查看自己预约的会议,查看预约审批状态,已通过审批的可以发出会议邀请通知,会议结束后可以上传会议纪要内容共享。对于还未开始的会议可进行会议调整、修改配置、取消会议等操作。
4
会议查询
会议管理员角色可以进行预约审批,在“预约审批”功能中可以查看所有的会议预约申请,可以查看会议预约申请内容。
对会议预约内容查看后,可以进行审批操作,预约退回需要填写退回原因,通过短信或邮箱通知预约申请人。
5
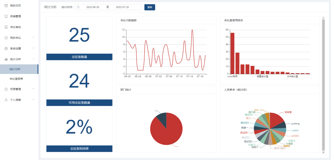
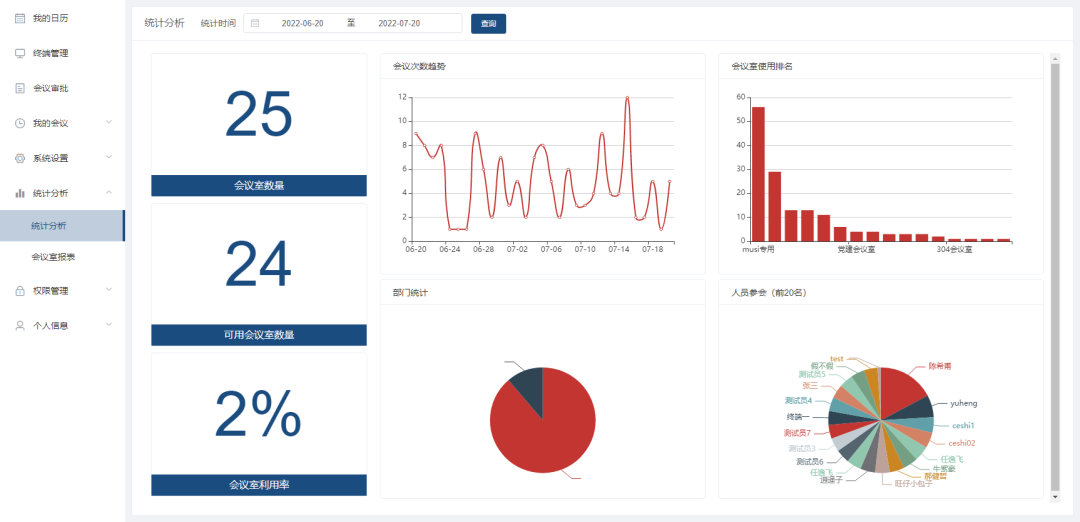
统计分析
可视化统计
图形化对会议综合数据统计,包括会议时长统计,参会人数统计,会议次数统计;
统计图包括每日/月/年会议次数统计、历史会议时长统计、历史会议室使用数量统计等。提供会议数据存储及分析,直观统计利于总结和数据挖掘;

会议室报表
会议室报表可以查看所有会议室的使用记录流水台账。

copyright @ 广州长辉视听科技有限公司 官网备案号:粤ICP备2024188812号 公司地址:广州市白云区金富大厦206号
服务热线:18819302021 E-mail:1634868708@qq.com
广州长辉视听科技有限公司是一家主营无纸化会议系统的创新型工贸一体企业,总部位于白云新城白云区新市,顺应当下高质高效环保的单位办公需求,专为政府机关、部队、银行、学校、医院和企事业单位提供无纸化办公系统产品及解决方案。
本司集无纸化中央服务器、无纸化会议系统软件、超薄液晶屏升降器、防夹手翻转器、翻转式电脑课桌、手拉手话筒、水墨电子桌牌和多媒体插座等设备的研发、生产和销售服务团队,在无纸化办公、无纸化教学、无纸化税务等各式“无纸化”日益涌现的今天,助力我们的客户向数字化音视化智能无纸化升级,摆脱传统会议课程中费时费力低效局限的弊端,紧跟“互联网+”智慧办公教培发展的潮流。